At a glance - We can go through the Fundamental & Technical Analysis for BSRMSTEEL
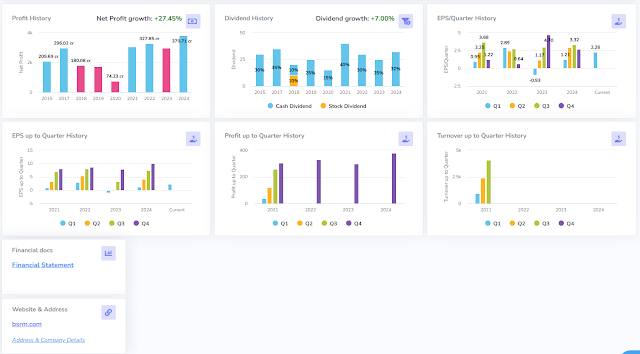
Here are the Fundamental BSRMSTEEL: Part -01
![]() |
| Click on the image for a Larger View |
Part -02.
![]() |
| Click on the image for a Larger View |
After - Fundament & We are going for Technical Analysis:
Technical analysis Day-wise: Now (dt-16/11/2024)- Price is near the Bottom. It is time to think about it. Buy or Sell - is your decision. I just want to remind you to think about it.
![]() |
| Click on the image for a Larger View |
Technical analysis Month-wise: Now (dt-16/11/2024)
![]() |
| Click on the image for a Larger View |
News: Date- 16/10/2024





